🔥 Open Source • Enterprise Ready

Wiemy, kto puka do Twoich drzwi

Świadczymy profesjonalne wdrożenia i wsparcie platformy T-Pot Multi-Honeypot dla biznesu. Wykryj intruzów w minutach, nie w miesiącach.

20+
HONEYPOTÓW
50-70%
OSZCZĘDNOŚCI
<1min
CZAS DETEKCJI

Scenariusze użycia

Early Warning System

Wykrywanie skanowania, rekonesansu i prób eksploitacji przed dotarciem do produkcji.

Compliance

Posiadanie takiego systemu spełnia wymagania dla NIS2, HIPAA, GDPR i innych.

Threat Intelligence

Zbieranie exploitów, malware, TTPs, mapowanie do MITRE ATT&CK Framework.

Research & Training

Analiza attack patterns, SOC team training, incident response drills.

Community Contribution

Sicherheitstacho feed, HPFeeds data sharing, global threat landscape visibility.

Production-Ready

Gotowe rozwiązanie dla środowisk enterprise.

PROBLEM

Średni czas wykrycia włamania: 207 dni

Tradycyjne systemy bezpieczeństwa reagują dopiero, gdy atak już trwa. Zapory sieciowe i antywirusy chronią przed znanymi zagrożeniami — ale co z nieznanymi?

ROZWIĄZANIE

T-Pot wykrywa intruza w minutach

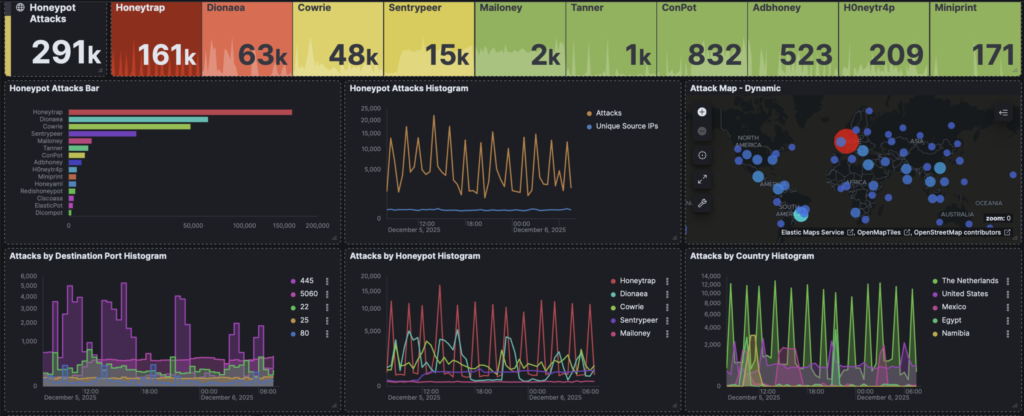
HoneyPots to pułapki, które przyciągają atakującego zanim dotrze do prawdziwych zasobów. Każde połączenie = alert. Zero fałszywych alarmów.

Platforma

T-Pot Multi-Honeypot Platform

Wiodąca platforma HoneyPot na licencji Open Source, rozwijana i używana przez Deutsche Telekom jako Early Warning System

T-Pot łączy ponad 20 różnych honeypotów w jednym, zintegrowanym rozwiązaniu opartym o kontenery Docker. Zawiera również honeypoty oparte na AI/SI, zintegrowany Elastic Stack oraz gotowe dashboardy Kibana.

20+ HoneyPot AI/SI Support Docker based Elastic Stack Kibana Dashboards Open Source
20+
Zintegrowanych Honeypotów
24/7
Monitoring zagrożeń
0
Fałszywych alarmów
50-70%
Oszczędności vs komercja
Usługi

Nasze usługi

Kompleksowe wsparcie od wdrożenia po utrzymanie i szkolenia

Wdrożenie

Standalone lub architektura rozproszona z sensorami i serwerem HIVE. Pełna konfiguracja dostosowana do Twoich potrzeb.

Integracja SIEM

Wazuh SIEM/XDR, Elastic Stack, Splunk Enterprise Security i inne. Pełna integracja z istniejącą infrastrukturą.

Utrzymanie

Monitoring, aktualizacje, SLA z gwarantowanymi czasami reakcji. Spokój ducha dla Twojego zespołu.

Hardening

Bezpieczeństwo infrastruktury HoneyPot według najlepszych praktyk. Zabezpieczenie przed wykryciem.

Szkolenia

Warsztaty dla zespołów SOC. Praktyczna wiedza o honeypotach, analizie ataków i reagowaniu na incydenty.

Proof of Concept

Płatny pilotaż w Twoim środowisku — VM lub sensory sprzętowe. Przekonaj się przed pełnym wdrożeniem.

Przewaga

Dlaczego warto z nami?

Wieloletnie doświadczenie

Prawie 30 lat w cyberbezpieczeństwie

i infrastrukturze Enterprise

Własne repozytorium T-Pot

Szybsze poprawki, dostosowanie do wymagań klienta

Ekspertyza w integracji z SIEM

WAZUH SIEM/XDR, Elastic Stack,

Splunk Enterprise Security i inne

Środowisko testowe

Prezentacje na żywo i demonstracje możliwości

T-Pot na GitHub

Oficjalne repozytorium projektu T-Pot od Deutsche Telekom Security

★ 7.5k+Stars
1.4k+Forks
ActiveDevelopment
Integracja

T-Pot + Wazuh SIEM/XDR

Pełna integracja z wiodącą platformą SIEM/XDR Open Source. Dedykowane dashboardy, reguły i alerty.

Chcesz wiedzieć, kto puka?

Umów bezpłatną prezentację rozwiązania T-Pot i przekonaj się o jego możliwościach